Main Screen (หน้าจอหลัก)
หลังจากการ Sign In เป็นที่เรียบร้อย ระบบจะทำการเรียกจอ Dashboard ให้เองโดยอัตโนมัติ และในส่วนของจอภาพหลักนี้ ก็จะมีส่วนที่เป็นการแสดงข้อมูล ปุ่มคำสั่ง และเมนู อยู่ (ตามภาพด้านล่าง)
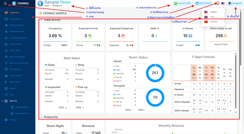
จากภาพ
1. ชื่อโรงแรม แสดงชื่อโรงแรม/ชื่อฐานข้อมูล
2. ย่อ/ขยายเมนู ใช้เพื่อย่อ (แสดงเฉพาะ Icon/ขยายเมนู หรือ แสดงคำอธิบาย Icon ด้วย)
3. เมนู หัวข้อเพื่อการใช้งานในระบบ ดูรายละเอียดที่เรื่อง เมนูหลัก
4. รอบการทำงาน ใช้แสดง/เปลี่ยนรอบในการทำงาน (Shift A, Shift B, Shift C และ Shift D)
5. วันที่ของระบบ วันที่ปัจจุบันของตัวระบบ
6. ข้อความการแจ้งเตือน แสดงจำนวนข้อความการแจ้งเตือนที่ยังไม่ได้เรียกดู
7. เปลี่ยนภาษา ใช้เพื่อเปลี่ยนภาษาของชุดคำสั่ง/เมนูในระบบ (ไทย, อังกฤษ, จีน)
8. ชื่อผู้ใช้ แสดงชื่อผู้ใช้งานปัจจุบัน ดูรายละเอียดที่เรื่อง การเข้าสู่ระบบ
9. แดชบอร์ด ดูรายละเอียดที่เรื่อง แดชบอร์ด
